목차
운영 인사이트란?
운영 인사이트는 채팅상담 시스템의 전반적인 운영 현황을 한눈에 파악할 수 있도록 구성된 관리자용 대시보드입니다.
상담 채널 이용 현황, 트래픽 사용량, 시스템 공지사항 등 핵심 정보를 시각적으로 제공하여,
관리자들이 보다 효율적으로 시스템을 관리하고 의사결정을 내릴 수 있도록 지원합니다.
1. 기본 화면 구성
운영 인사이트 화면은 다음과 같은 영역으로 구성되어 있습니다.
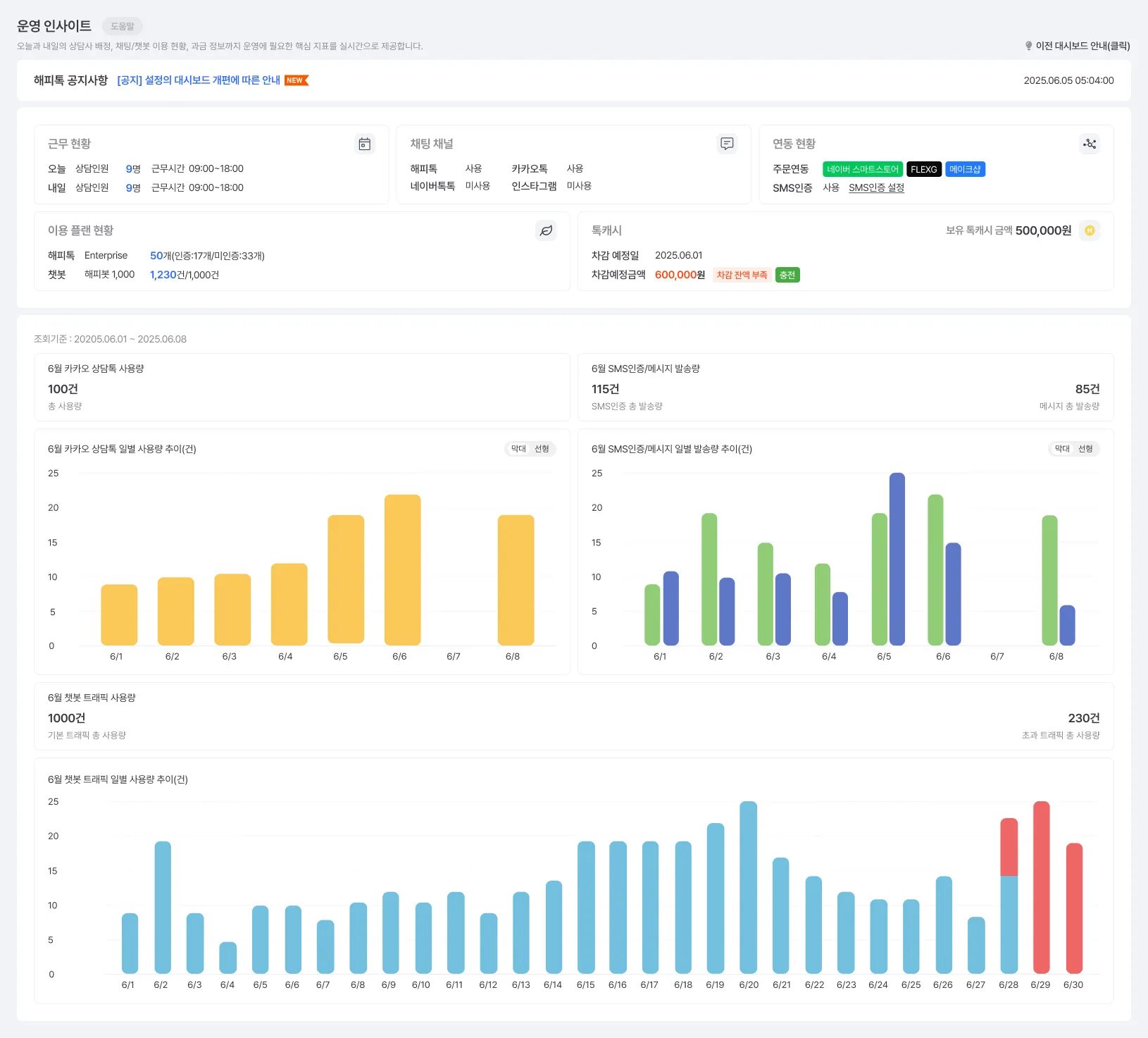
해피톡 공지사항 영역
상담 운영현황 및 플랜
상담 및 서비스 사용 통계
2. 상세 화면 구성
해피톡 공지사항
운영 인사이트 화면 최상단에서 해피톡 공지사항을 바로 확인할 수 있습니다.
오른쪽 메뉴의 [공지사항(
) > 해피톡 공지사항]에서도 확인이 가능합니다.
해피톡 이용 시 꼭 알아야 할 중요한 내용들이 올라오므로 관리자 분들은 필독해 주세요. 
상담 운영현황 및 플랜 정보
상담 채널, 연동 상태, 특캐시 현황 등의 실시간 정보를 확인할 수 있습니다.
오늘과 내일의 상담인원과 근무시간을 확인합니다.
[설정>기본 설정>기본 조건 설정] 메뉴에서 근무시간을 설정합니다.
해피톡, 카카오톡, 네이버톡톡, 인스타그램 사용 여부를
확인합니다.
[설정>확장 서비스 관리>서비스 연동 관리] 메뉴에서
채널을 연동합니다.
주문 연동 및 SMS 인증 설정 상태를 확인합니다.
주문 연동되면 배지가 활성화되어 표시됩니다.
[설정>확장 서비스 관리>서비스 연동 관리] 메뉴의
커머스 연동에서 연동합니다.
현재 해피톡 및 챗봇에서 이용중인 플랜 정보와 사용량을 표시합니다.
[설정>계정/시스템관리>서비스 관리] 메뉴에서 플랜을
설정합니다.
톡캐시 잔액 및 차감 예정 정보를 확인합니다.
또한, 톡캐시 충전 필요 여부를 즉시 확인할 수 있으며, [충전] 버튼 클릭 시 [설정>계정/시스템관리>서비스 관리] 메뉴로
이동하여 톡캐시를 충전합니다.
우측 상단의 아이콘을 클릭하여 각 항목을 설정할 수 있는 메뉴로 이동합니다.
상담 및 서비스 사용 통계
통계는 다음의 항목들로 구성되며, 운영 현황을 한눈에 쉽게 파악할 수 있습니다.
통계의 조회 기준은 당월 1일부터 전일까지의 데이터를 표시합니다.
카카오 상담톡 사용량
•
기간 내 총 상담 건수 제공
•
일별 통계 그래프로 제공
•
막대 및 선형 그래프로 제공
SMS인증/메시지 발송량
•
SMS 인증과 메시지 발송 건수 제공
•
일별 통계 그래프 제공
•
막대 및 선형 그래프로 제공
챗봇 트래픽 사용량
•
기본 트래픽과 초과 트래픽의 사용 건수 제공
•
일별 트래픽 현황 그래프 제공
•
초과 트래픽은 빨간색으로 구분하여 표시
매월 1일에는 전월 1일 ~ 전월 말일까지의 통계 데이터를 표시합니다.
매월 2일에는 당월 1일 데이터만 표시합니다.
3. 자주 묻는 질문(FAQ)
Q1. 통계 기준은 어떻게 되나요?
Q2. 이전 버전의 대시보드는 어떻게 확인하나요?
Q3. 기존 콜브릿지 연동 정보는 어디서 보나요?
Q4. 카카오 싱크 서비스 문의는 어디서 하나요?
4. 운영 인사이트 체크리스트 활용법
하루 1회 공지사항을 확인했나요?
캐시 잔액이 부족하지 않은지 체크했나요?
카카오 상담톡 및 SMS 발송량을 주기적으로 모니터링했나요?
챗봇 트래픽 초과 여부를 확인했나요?
주의사항
•
톡캐시 잔액 부족 시 즉시 충전 필요
•
연동 서비스 장애 발생 시 안내에 따라 즉각 대응











