대시보드에서는 헤이데어를 통해 고객 데이터를 분석하여 헤이보드와 [헤이버튼/카드] 사용 통계, 마케팅 통계 등 다양한 서비스 통계를 제공하고 있어요.
1. 대시보드 구성
•
방문자 수, 콘텐츠 클릭률, 메시지 반응률 등 다양한 통계를 실시간으로 제공해요.
•
대시보드에서 제공되는 헤이데어 서비스 통계를 통해 매일매일 유입되는 고객의 행동 패턴을 파악하고, 적절한 마케팅을 진행할 수 있어요.
•
진행된 마케팅에 대해서는 마케팅 전략의 효과를 분석하고 개선점을 도출할 수 있습니다.
2. 대시보드 구성
2-1. 헤이보드 현황
•
사용 중인 헤이보드
◦
현재 사용 중인 [헤이보드, 헤이버튼, 카드]를 실시간으로 확인할 수 있어요.
◦
해당 통계를 통해 몇 개의 헤이보드가 홈페이지(쇼핑몰)에 노출되고 있고, 그 중 몇 개의 카드와
헤이버튼을 사용하고 있는지 한눈에 파악할 수 있어요.
◦
[상세보기]를 통해 [헤이 보드 관리]페이지로 바로 이동할 수 있어요.
2-2. 마케팅 현황
•
마케팅 현황
◦
[진행중 마케팅]과 [진행 예정 마케팅]건을 실시간으로 확인할 수 있어요.
◦
해당 통계를 통해 몇 개의 마케팅이 진행되고 있고,
진행 예정인지 파악하여 마케팅 일정 체크를 할 수 있어요.
◦
[상세보기]를 통해 [마케팅 현황]페이지로 바로 이동할 수 있어요.
2-3. 서비스 연동 현황
•
서비스 연동 현황
◦
현재 연동되고 있는 서비스들을 보여주며, 설정 아이콘을 눌러
해당 서비스 연동 페이지로 바로 이동 가능해요.
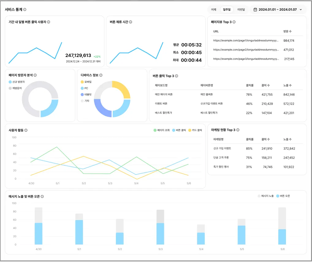
2-4. 서비스 통계
•
서비스 통계
◦
헤이데어의 주요 지표를 한눈에 확인할 수 있어요.
◦
일일 데이터는 오전 4시부터 다음날 03시59분까지를 기준으로 집계돼요.
◦
[어제 | 일주일 | 이번달] 통계는 물론, 원하는 날짜를 직접 선택해서 조회할 수 있어요.
(최대 조회 가능 기간은 1년)
•
기간 내 일별 버튼 클릭 사용자
◦
조회 기간 동안 헤이데어 클릭 총 수를 확인할 수 있어요.
◦
동일 사용자가 같은 날 여러 번 클릭해도 1건으로 처리돼요.
◦
TIP: 동기간 대비 증감률을 통해 헤이데어 도입 효과를 손쉽게 파악해보세요.
•
헤이버튼 체류 시간
◦
조회 기간 동안 고객이 [헤이보드]에 머무른 시간을 확인할 수 있어요.
◦
최소, 최대, 평균 체류 시간이 제공돼요.
◦
TIP: 체류 시간이 짧다면 콘텐츠를 더 매력적이고 유용하게 리뉴얼해보세요.
•
페이지뷰 TOP3
◦
조회 기간 동안 고객이 가장 많이 찾는 상위 3개 페이지URL과 방문 수를 확인할 수 있어요.
◦
동일 방문 수일 경우 URL기준으로 정렬돼요.
◦
TIP: 방문이 많은 페이지는 매력 포인트가 있다는 증거! 해당 페이지를 잘 참고하여 다른 페이지에도 적용해보세요.
•
페이지 방문자 분석
◦
조회 기간 동안 홈페이지(쇼핑몰)의 신규 방문과 재방문 비율을 확인할 수 있어요. (브라우저 ID기준)
◦
신규 방문 기준은 최근 30일 이내에 방문 이력이 없는 사용자에요.
◦
TIP: 방문 유형에 따라 헤이데어에서 제공하는 맞춤형 마케팅을 진행해보세요.
•
디바이스 정보
◦
조회 기간 동안 PC, 모바일, 태블릿 등 방문 고객의 디바이스별 이용 현황을 확인할 수 있어요.
◦
TIP: 주요 접속 디바이스에 맞춰 페이지 디자인이나 마케팅 콘텐츠를 최적화해보세요.
•
헤이버튼 클릭 TOP3
◦
조회 기간 동안 클릭률이 가장 높은 상위 3개 헤이버튼의 클릭률, 클릭 수, 노출 수를
확인할 수 있어요.
◦
동일 클릭률일 경우 클릭 수가 많은 헤이버튼이 우선 노출돼요.
◦
TIP: 인기 있는 헤이버튼을 밴치마킹해 더 매력적인 헤이버튼을 만들어보세요.
•
사용자 활동
◦
조회 기간 동안 홈페이지(쇼핑몰) 방문 사용자 수, 헤이버튼 클릭한 사용자 수, 카드 클릭한 사용자 수를 일자별로 비교할 수 있어요.
◦
그래프 위 마우스를 올리면 상세 수치도 확인돼요.
◦
TIP: 방문 수 대비 헤이버튼/카드 사용률을 분석해 이탈 요인 또는 개선 포인트를 찾아보세요.
•
마케팅 현황 TOP3
◦
조회 기간 동안 클릭률이 가장 높은 마케팅 콘텐츠 TOP3의 클릭률, 클릭 수, 노출 수를
확인할 수 있어요.
◦
동일한 클릭률의 마케팅이 있는 경우 클릭 수가 많은 마케팅이 우선 노출돼요.
◦
TIP: 잘 작동하는 마케팅을 참고해 매출을 끌어올릴 전략을 세워보세요.
•
메시지 노출 및 버튼 오픈
◦
조회 기간 동안 진행 중인 메시지의 노출 수와 클릭 수를 일 단위로 확인할 수 있어요.
◦
그래프 위 마우스를 올리면 상세 수치도 확인돼요.
◦
TIP: 노출 대비 클릭 비율을 확인해 효율이 낮은 메시지는 과감히 개선해보세요.





